T3 Analytics is integrated with other apps in the platform, unlocking an enormous amount of data about your construction operations to help you better manage your assets, people and materials. To help you take action on these insights, T3 Analytics is an easy-to-use reporting tool featuring analytics dashboards.
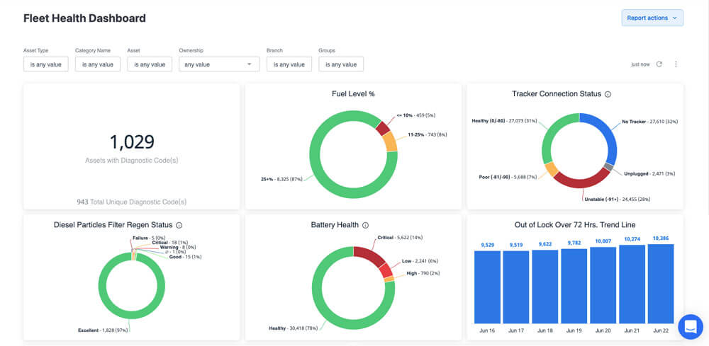
Get a bird's eye view of your assets, people and materials, and track data in digestible, easy-to-use dashboards.
Reduce overall spending by monitoring data on rental costs, fuel consumption, safety issues, service events, compliance and fleet utilization.
Save time searching for data with a one-stop hub for operational reports and workflows. You can create and download customized reports on your computer any time, or schedule them to be delivered to your inbox on a regular basis.
Replace spreadsheets, carbon papers and reams of reports with a digital solution that is accessible and accurate.

Instead of spending hours creating spreadsheets by hand, it organizes your data into clean, interactive layouts that empower you to make smart decisions for your business.














With just a few clicks, you can learn key insights about your fleet’s health, utilization, location and service status — as well as your rental spend, fuel consumption, driver behavior and more.











